AI search has changed how visibility works.
When users ask AI systems like ChatGPT or Perplexity for recommendations, those systems cite the brands they trust most.
AI search trust signals—patterns related to identity, evidence, and technical health—determine whether your brand is seen as a credible source.
By the end of this guide, you’ll know how to audit your brand’s trust signals, close credibility gaps, and measure when AI systems start citing you.
What Are AI Search Trust Signals?
AI search trust signals are the proof points that tell generative search engines your brand is a credible and verifiable source.
AI search engines build answers by combining information from multiple sources. They choose which brands to mention and cite based in part on the strength of trust signals. Brands with strong technical health, verified organizational identities, and consistent cross-platform profiles appear more often in AI-generated answers.
Trust signals don’t guarantee inclusion in AI results, but they make it possible. Search engines and AI models still weigh factors like relevance, topical authority, and content quality when deciding what to surface.
3 Trust Signal Categories That Control AI Visibility
AI systems evaluate brand credibility through three trust signal categories:
- Entity identity: Establishes your organization and is verifiable across platforms
- Evidence and citations: Shows that credible third parties vouch for you
- Technical and UX: Demonstrates that your site is secure, fast, transparent, and accessible
These three categories make up your AI trust audit framework. In the next section, you’ll score your current signals to see where you’re strongest. And where AI systems might still overlook you.
Quick Audit: How Strong Are Your AI Search Trust Signals?
To see where your brand stands today, add a check next to every statement that applies.
Each checkmark is worth one point. Your total score provides an estimate of how visible your brand looks to AI systems.
Entity and Identity
- ✔️ Your homepage includes Organization schema
- ✔️ You have one or more "sameAs" links (LinkedIn, Wikipedia, Crunchbase, or similar platforms)
- ✔️ Your brand name, logo, product and service names, etc., are identical across Google Business Profile, online listings, social platforms, and your website
Evidence and Citations
- ✔️ You have backlinks from one or more authoritative sites (.edu, .gov, major industry publications, or trade associations)
- ✔️ Your content cites credible external sources with visible links
- ✔️ Your brand appears in third-party mentions: press, podcasts, Reddit discussions, or LinkedIn posts beyond your own account
Technical and UX
- ✔️ Your site uses HTTPS
- ✔️ Your site meets Google’s Core Web Vitals (CWV) standards for mobile and desktop
- ✔️ Your site meets basic accessibility standards (alt text, readable contrast, logical structure)
Score Interpretation
| Score | Meaning | Focus |
| 0-3 points | Critical gaps—AI systems might lack enough proof to cite you consistently | Build your foundation—implement Organization schema, sameAs links, and HTTPS |
| 4-6 points | Foundation in progress—you have some trust signals, but they’re incomplete or inconsistent across platforms | Strengthen your weakest areas first, especially missing backlinks, citations, or accessibility basics |
| 7-9 points | Strong profile—your entity, evidence, and technical trust patterns are well established | Track which AI systems cite you most often and optimize content formats and entity signals |
How to Build Entity Identity Signals
Entity identity signals that are consistent everywhere online help AI systems verify who you are and what you do.
These signals come from a few sources:
Add Organization Schema and "sameAs" Links
Organization schema tells search engines and AI systems who you are and where to verify that information.
The "sameAs" property links your site to your official profiles on other platforms that further solidify your identity.
Add Organization schema to your homepage with "sameAs" links to one or more trusted platforms. Like LinkedIn, Wikipedia, Crunchbase, X, Facebook, and Google Business Profile.
Here's a simplified example. Replace the placeholders with your information and links:
<script type="application/ld+json">
{
"@context": "https://schema.org",
"@type": "Organization",
"name": "[Your Company[",
"url": "[https://www.yourcompany.com]",
"logo": "[https://www.yourcompany.com/logo.png]",
"sameAs": [
"[https://www.linkedin.com/company/yourcompany]",
"[https://twitter.com/yourcompany]",
"[https://www.crunchbase.com/organization/yourcompany]"
]
}
</script>UseSemrush’s Site Audit tool to detect and verify schema issues. In the “Markup” report, check for schema errors or missing properties.

Update your markup, re-run the audit, and confirm the schema validates cleanly.
Align Cross-Platform Profiles
Consistent naming helps AI systems recognize your brand as a single, verifiable entity.
When your organization’s name, logo, and descriptions match across your website, Google Business Profile, LinkedIn, and other public listings, it strengthens recognition signals.

How to Build Evidence and Citation Signals
Evidence and citation signals show that other credible sources trust your content and that you maintain transparent sourcing.
They come from a few main sources:
Earn Media Mentions and Backlinks
Backlinks and brand mentions from authoritative sites act as third-party proof of your expertise.
Search engines treat links as endorsements. And because AI systems often draw from Google’s results and authority signals, those endorsements can influence which sources AI search models will cite.
Mentions are also important. When trusted publications, news outlets, and communities discuss your brand, it reinforces your authority without requiring a link. Recurring mentions across platforms can strengthen entity confidence and the likelihood of AI citations.
Target the types of domains AI systems already trust and cite:
- Communities and Q&A sites like Quora and Reddit (according tob Semrush research, Quora is the most-cited website in Google’s AI Overviews)
- Industry and trade publications with editorial review standards
- Established news outlets that regularly appear in AI citations
- Professional directories or associations relevant to your field
- Government and academic (.gov, .edu) resources when applicable
Use Semrush’s Backlink Analytics to identify authoritative domains in your niche that already link to or mention your competitors.
Click the “Page AS” column to sort by Authority Score, so you can prioritize high-trust opportunities.

Even if you don’t earn a backlink, a contextual brand mention on a respected site, podcast, or community thread can strengthen your AI visibility profile.
Source Attribution
AI systems have a clear preference for content that includes citations from reputable sources. Whenever you reference research, data, or statistics, link directly to the original source.
Use this pattern:
“According to [study], [specific finding]. [Optional context].”
For example:
“According to research from Semrush, ChatGPT adoption isn’t reducing how much people use Google.”
Prioritize primary sources like original research papers, official data, or peer-reviewed studies.
Citing secondary sources (e.g., news articles) is OK if the original isn’t available. Or if you want to include a specific quote from the secondary source.
Adding a visible “Last updated” note near the top of your content can also be helpful for building trust with users. And AI systems tend to favor more recent content when citing sources.

How to Build Technical and UX Trust Signals
Keeping your site secure, fast, and accessible leads to better user engagement metrics that signal trust.
These signals come from three main sources:
Improve Your Core Web Vitals
The Core Web Vitals (CWV) measure how user-friendly a site is and include three metrics:
- Largest Contentful Paint (LCP): How fast your main content loads
- Interaction to Next Paint (INP): How responsive your site is to user actions
- Cumulative Layout Shift (CLS): How stable the layout remains as it loads
Fast, stable pages keep users engaged and reduce bounce rates. Those factors help Google view your pages as high-quality.
Because AI systems like Google’s AI Overviews and Perplexity often draw from Google Search results, strong CWV performance can improve how often your brand appears in AI-generated answers.
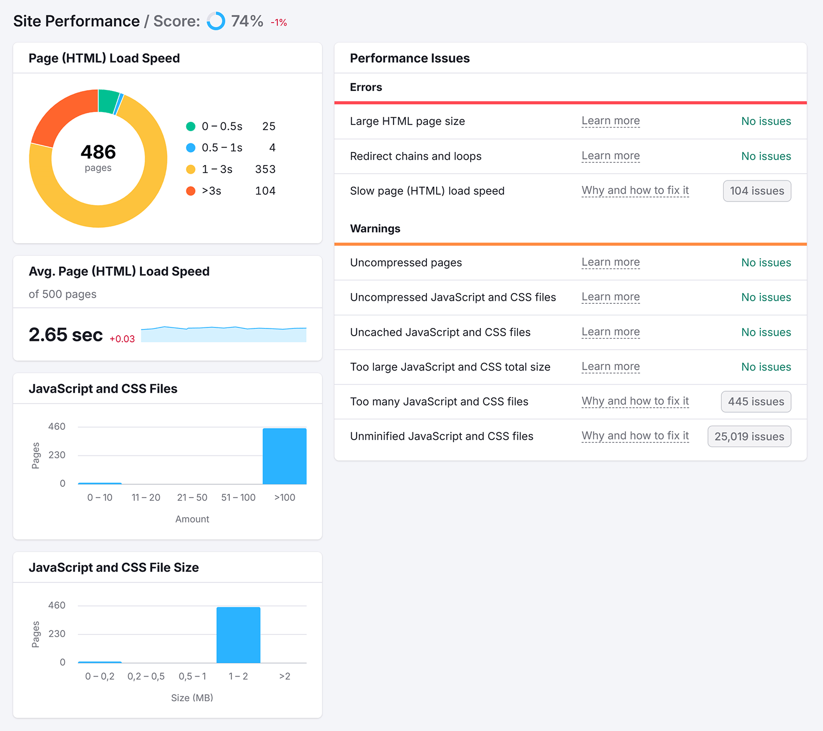
Use Semrush’s Site Audit tool to check your Core Web Vitals performance for a select number of pages.

And use the “Site Performance” thematic report to uncover more issues, like slow-loading resources. It prioritizes fixes by impact, so you can focus on making the most impactful changes.

Use HTTPS Encryption
HTTPS encryption protects user data and signals that your site is secure and trustworthy.
While there’s no evidence that AI systems directly exclude HTTP sites, HTTPS matters because it influences how your pages perform in Google Search. And AI systems often source from those same results.
Google confirmed HTTPS as a ranking factor, and browsers flag HTTP pages as “Not Secure,” which can hurt engagement. Low engagement can reduce your visibility in AI search results that rely on Google’s index.
If your site still uses HTTP, migrate to HTTPS.
Use Site Audit to identify mixed-content errors (e.g., HTTPS pages that load HTTP assets) and confirm that your SSL configuration is valid.

Implement Accessibility Practices
Accessible design improves the user experience, which can indirectly boost your site’s trust signals in AI search.
Sites that are easier to read, navigate, and interact with tend to see stronger engagement metrics (like longer time on page and lower bounce rates). Those signals help search engines and AI systems that rely on search engine results interpret your content as more reliable.
To strengthen your accessibility foundation:
- Add descriptive alt text to every image across your site
- Maintain a logical heading hierarchy in your content
- Ensure sufficient color contrast for readability
- Maintain consistent layout and navigation
Run an accessibility scan using Accessibility Scan & Monitor app to identify issues like missing alt text, contrast issues, or structure problems across your site.
The report highlights accessibility errors and opportunities for improvement, helping you make your pages easier to read, navigate, and cite.

Fixing these issues improves user experience and reinforces your site’s credibility as a reliable, high-quality source.
How to Track Trust-Related Performance
Maintaining your credibility requires ongoing monitoring of how others reference your brand.
Regularly tracking your visibility can reveal whether your efforts to build trust are working.
Monitor Your Brand Mentions
Monitoring how and where your brand is mentioned helps you measure reach and reputation—and it serves as a precursor to more AI visibility.
Use the Media Monitoring app to track mentions across news sites, blogs, social networks, and forums.
The tool shows mention volume, sentiment, and source breakdowns so you can see which audiences and channels validate your expertise.

Check AI Visibility
Semrush’s Prompt Tracking tool in the AI Visibility Toolkit reveals when AI Mode and ChatGPT cite your brand for your tracked prompts.
Once your prompts are added, the tool monitors whether your brand appears in AI-generated answers for those queries.
To get started, add the key prompts that should surface your brand. For example:
- “Best [category] for [use case]”
- “How to solve [problem your product addresses]”
- “Compare [your brand] to alternatives”
- “Who are the leading [category] providers”

Use Prompt Tracking to monitor citation frequency and page-level mentions.

And use the Visibility Overview dashboard to track overall trends in your AI search visibility.
Analyze these insights to identify where your brand earns citations, which content types perform best, and where you may still need stronger trust signals.
Build the Foundation, Then Measure the Impact
Strong trust signals make your brand recognizable, verifiable, and ready for AI citation.
Start by focusing on the signals that tell AI systems who you are.
Once that’s in place, move on to evidence-based signals like authoritative mentions and backlinks, followed by technical and accessibility improvements.
From there, your job is to measure how those signals perform:
- Use Prompt Tracking to see which AI systems cite you
- Use Visibility Overview to watch your share of voice grow
- Continuously refine your trust signal categories using our quick audit
Get started with the AI Visibility Toolkit.