What Is SEO Monitoring?
SEO monitoring is the process of tracking and measuring a website's search engine optimization (SEO) performance through key metrics.
The goal is to see how prominently your site appears in search engines, evaluate whether your SEO efforts are paying off, and identify opportunities for improvement.
SEO monitoring involves tracking your site’s organic (unpaid) traffic, organic conversions, and technical SEO issues, among other things.
Why Is Monitoring Your SEO Performance Important?
SEO monitoring is important because it helps you see which tactics drive results and which need adjustment, allowing you to make data-driven decisions about your SEO strategy.
Specifically, monitoring your SEO results lets you:
- Show clear connections between SEO and business results to prove return on investment (ROI) to stakeholders
- Identify technical problems early to prevent potential losses in search visibility
- See which content performs best, so you can create more of it
- Keep an eye on competitors to spot new opportunities for growth
These insights can help build a stronger strategy based on real data rather than assumptions. Which can lead to even more traffic and revenue over time.
How to Start Monitoring Your SEO Efforts
To begin SEO monitoring, choose the right metrics and tools, and focus on the most relevant data to improve SEO results.
Let’s break it down into three simple steps:
1. Choose the SEO Metrics to Monitor
Select the SEO key performance indicators (KPIs) that most closely align with your business and goals.
Here are six valuable SEO metrics to consider monitoring:
- Organic traffic: How many visits your site gets through unpaid search results. It helps reveal how many searchers your site attracts naturally, and you can even look into which pages gain the most interest
- Keyword rankings: How your target keywords are positioned in search results. It shows how your SEO efforts affect your visibility for specific terms and helps identify opportunities for improvement.
- SERP feature visibility: How often your content appears in SERP features like PAA boxes, featured snippets, and AI Overviews. These distinct search results can significantly increase your visibility and click-through rates.
- Organic conversions: How many visits from organic search results lead to desired actions on your site (like making a purchase or subscribing to your newsletter). It shows whether your SEO efforts are driving business results.
- Organic click-through rate (CTR): The percentage of people who click on your listing after seeing it in search results. Low CTR could indicate your titles and descriptions need improvement.
- Backlinks: The number and quality of websites linking to yours. A growing backlink profile from reputable sites signals increasing authority to search engines.
Not every business needs to track all these metrics. Choose the ones that best align with your specific goals.
For example, if your business has a small website and is primarily focused on building awareness and authority, you might choose backlinks and brand mentions as your KPIs.
But if you're running an ecommerce site that's focused on driving sales, you'll want to closely track organic conversion rates and revenue from organic search.
2. Start Collecting Data
You’ll need specific tools to gather your chosen metrics.
Google Search Console (GSC) and Google Analytics 4 (GA4) help collect accurate traffic, conversion, and search visibility data.
And Semrush can help with gathering more in-depth data related to search while also getting competitor insights.
Google Search Console
GSC is a free tool that provides direct insights from Google about how your site performs in search results.
It's the most reliable source for understanding how Google sees your website.

For example, if you want to check your click-through rate (CTR) and average position, head to “Performance” > “Search results.”
You'll see four metrics at the top: Total clicks, Total impressions, Average CTR, and Average position. Make sure all four are highlighted to get the complete picture.

And if you want to analyze which queries trigger your pages in search results, stay in that same report but scroll down to the table.

Google Analytics
GA4 is another free Google tool that helps you see detailed information about your website’s traffic and how users interact with your content.

For example, you could use Google Analytics to check your organic traffic trends.
To do this, navigate to "Reports" > "Acquisition" > "Traffic acquisition."
In the table below the graph, click "Organic Search" to see only traffic from search engines and how it's trending over time.

Or, you could check which of your content keeps visitors most engaged. Go to "Reports" > "Engagement" > "Pages and screens."
This report shows which pages get the most views and which keep visitors on your site the longest.

Look at the "Average engagement time" column to identify your most engaging content. These are the pages you'll want to analyze and replicate for future SEO success.
Semrush
Semrush has several tools to help you monitor SEO in one place. Start with these four:
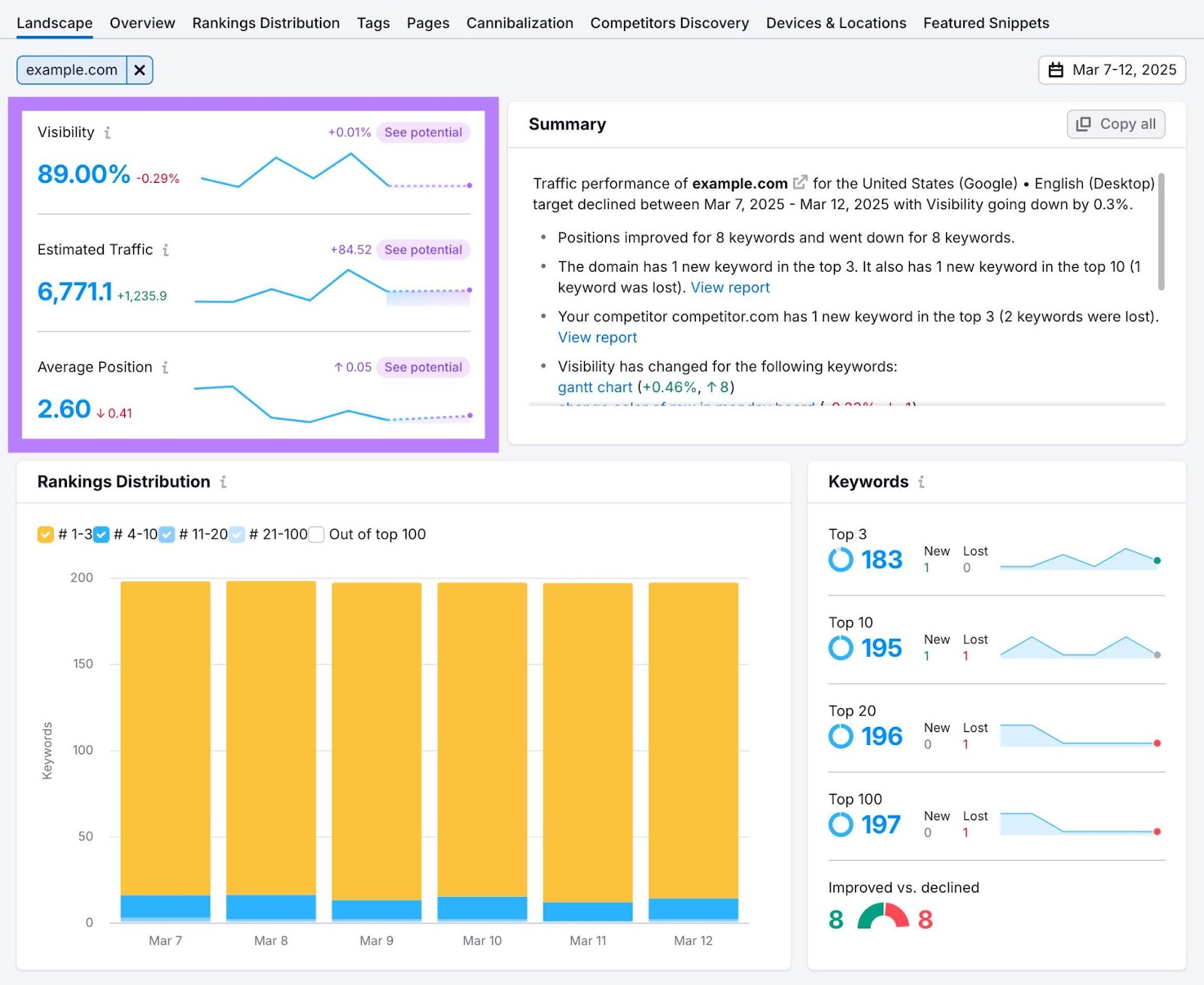
Position Tracking allows you to monitor your daily rankings and SEO visibility for specific keywords over time.
To track your keyword rankings, set up a project, add the keywords you want to monitor, and the tool will show you where you rank and your overall visibility.

The Position Tracking dashboard also shows which SERP features you’ve captured. These features can significantly boost your visibility and CTR even if you’re not in position No. 1.

You can also get a high-level overview of your website's keyword rankings for free with our keyword rank checker. The tool provides a report of your site's keyword rankings by traffic and position, so you can monitor the keywords and URLs most important for your business.
Backlink Analytics is another powerful Semrush tool that helps you understand your link profile at a glance.
Enter your domain and you’ll immediately see your Authority Score (a measure of your domain’s overall quality), total backlinks, referring domains, and monthly trends showing whether you’re gaining or losing links.

Site Audit crawls your site and scans for 140-plus potential on-page and technical SEO issues that could be holding back your search performance.
If you’re not hitting your SEO KPIs despite solid content and backlinks, technical issues are often the culprit.
Semrush's Site Audit is a free tool that helps you find these hidden problems.
To start, configure the tool, run an audit, and the tool will show your site’s overall health score and issues categorized by severity.

Focus first on “Errors,” then “Warnings,” then “Notices.”
Fixing these technical barriers often leads to improvements in visibility and organic traffic.
3. Build Your SEO Monitoring Dashboard
Now that you’ve selected the metrics and gathered data, create a centralized dashboard to track your SEO performance.
You could start with a simple spreadsheet, creating columns for each metric and tracking weekly changes.
Use our SEO Content Audit Template as a guide.

You could also use Looker Studio (formerly Google Data Studio) to create visual dashboards that pull data from GA4, GSC, Google Ads, Semrush, and other platforms.
Like this:

Note: Semrush offers three ready-to-use Looker Studio templates for Position Tracking, Domain Analytics, and Site Audit.
For more advanced monitoring, Semrush’s My Reports automates the entire process.
The tool:
- Pulls data from all Semrush tools
- Updates metrics in real time
- Sends scheduled reports to stakeholders
- Lets you customize dashboards for different goals
- Integrates with GA4, GSC, Google Ads, HubSpot, Shopify, and more
A great place to start is by creating a Monthly SEO Report.

The template comes pre-populated with essential SEO metrics, but you can easily customize it to match your needs.
Add or remove sections, insert text boxes for analysis notes, and adjust the reporting period to match your review cadence.

Once you’re satisfied with your report, click “Generate PDF report” in the top right corner.

Automate the report to update automatically—daily, weekly, or monthly—and have it sent to multiple email addresses.

Keep a Pulse on Your SEO Performance
Effective SEO monitoring shouldn’t be overwhelming or time-consuming.
With the right tools, you can automatically gather and visualize key metrics—from organic traffic and backlinks to site health and conversions.
Start monitoring your SEO performance today by setting up your first dashboard in Semrush.
You can try all the monitoring tools we covered with a free trial to get instant insights into your site's search performance.